type
status
date
slug
summary
tags
category
icon
password
使用Podman on Windows安装kind
Install Podman on Windows
get podman VM IP
e.g.
Install kubectl
点击settings->resources->kubectl
Install kind
点击左下角kind
Creating a kind cluster
点击settings->resources->kind
get kubernetes cluster master IP
e.g.
登录master安装kube-prometheus-stack
Get Helm Repository Info
Install Helm Chart
使用grafana
暴露grafana服务,使用contour,参考
访问grafana服务,使用浏览器打开http://local.projectcontour.io:9090/
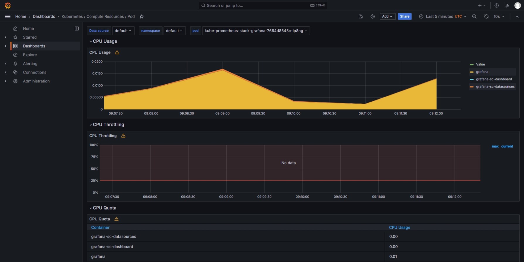
进入Dashboards Kubernetes / Compute Resources / Pod,观察一下pod grafana的仪表盘

进入Explore,查询一下pod grafana的CPU数据

- Author:共倒金荷家万里
- URL:https://tangly1024.com/article/11140ef0-3786-80e9-9a82-d056cb969265
- Copyright:All articles in this blog, except for special statements, adopt BY-NC-SA agreement. Please indicate the source!
Relate Posts